5b728bacd62587921aa39106eb20ca2dea1ab5f2
Surreal Crawler
Crawls sites saving all the found links to a surrealdb database. It then proceeds to take batches of 100 uncrawled links untill the crawl budget is reached. It saves the data of each site in a minio database.
How to use
- Clone the repo and
cdinto it. - Build the repo with
cargo build -r - Start the docker conatiners
- cd into the docker folder
cd docker - Bring up the docker containers
docker compose up -d
- cd into the docker folder
- From the project's root, edit the
Crawler.tomlfile to your liking. - Run with
./target/release/internet_mapper
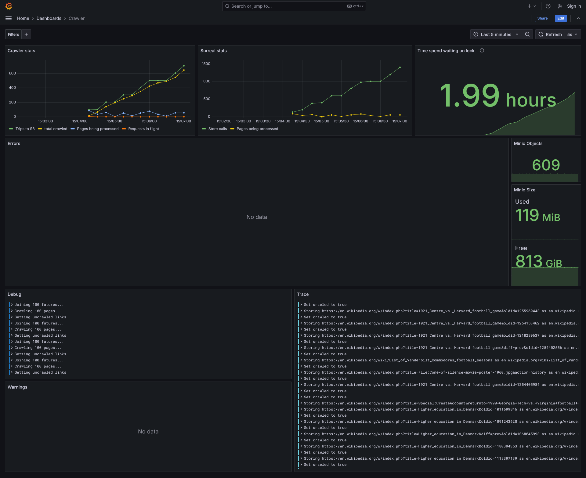
You can view stats of the project at http://<your-ip>:3000/dashboards
# Untested script but probably works
git clone https://git.oliveratkinson.net/Oliver/internet_mapper.git
cd internet_mapper
cargo build -r
cd docker
docker compose up -d
cd ..
$EDITOR Crawler.toml
./target/release/internet_mapper
TODO
- Domain filtering - prevent the crawler from going on alternate versions of wikipedia.
- Conditionally save content - based on filename or file contents
- GUI / TUI ? - Graphana
- Better asynchronous getting of the sites. Currently it all happens serially.
- Allow for storing asynchronously - dropping the "links to" logic fixes this need
- Control crawler via config file (no recompliation needed)
3/17/25: Took >1hr to crawl 100 pages
3/19/25: Took 20min to crawl 1000 pages This ment we stored 1000 pages, 142,997 urls, and 1,425,798 links between the two.
3/20/25: Took 5min to crawl 1000 pages
3/21/25: Took 3min to crawl 1000 pages
About
Description
Languages
Rust
97.8%
HTML
2%
CSS
0.1%
