1e59ebd5c4465b3e74fd185f3fcb7040c56c2d43
				
			
			
		
	Surreal Crawler
Crawls sites saving all the found links to a surrealdb database. It then proceeds to take batches of 100 uncrawled links untill the crawl budget is reached. It saves the data of each site in a minio database.
How to use
- Clone the repo and 
cdinto it. - Build the repo with 
cargo build -r - Start the docker conatiners
- cd into the docker folder 
cd docker - Bring up the docker containers 
docker compose up -d 
 - cd into the docker folder 
 - From the project's root, edit the 
Crawler.tomlfile to your liking. - Run with 
./target/release/internet_mapper 
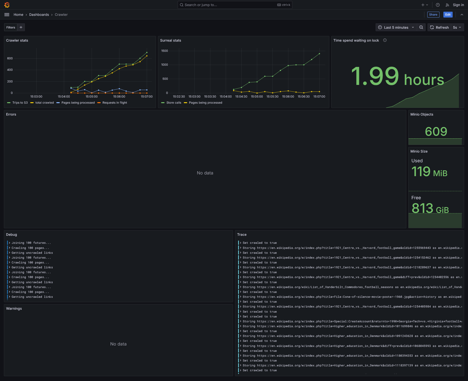
You can view stats of the project at http://<your-ip>:3000/dashboards
# Untested script but probably works
git clone https://git.oliveratkinson.net/Oliver/internet_mapper.git
cd internet_mapper
cargo build -r
cd docker
docker compose up -d
cd ..
$EDITOR Crawler.toml
./target/release/internet_mapper
TODO
- Domain filtering - prevent the crawler from going on alternate versions of wikipedia.
 - Conditionally save content - based on filename or file contents
 - GUI / TUI ? - Graphana
 - Better asynchronous getting of the sites. Currently it all happens serially.
 - Allow for storing asynchronously - dropping the "links to" logic fixes this need
 - Control crawler via config file (no recompliation needed)
 
Feats
3/17/25: Took >1hr to crawl 100 pages.
3/19/25: Took 20min to crawl 1000 pages. This ment we stored 1000 pages, 142,997 urls, and 1,425,798 links between the two.
3/20/25: Took 5min to crawl 1000 pages.
3/21/25: Took 3min to crawl 1000 pages.
7/.../25: Downloaded just shy of 12TB of data from a remote server.
About
Description
				
					Languages
				
				
								
								
									Rust
								
								97.8%
							
						
							
								
								
									HTML
								
								2%
							
						
							
								
								
									CSS
								
								0.1%
							
						
					